Homelab

4) Arr stack, round 2

4) Arr stack, round 2

If I was going to use Jellyfin and not have to manually move files I needed to get to grips with the ARR stack. I found this guide here: Written guide here – https://github.com/automation-avenue/youtube-39-arr-apps-1-click The title is ridiculous clickbait as you do install the stack with one command but there’s a lot of set up […]

Homelab

3) Proxmox 2

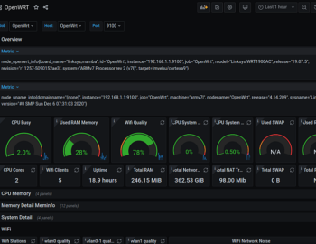
3) Proxmox 2

Cost update: We’re up to £845 ($1093) which is quite a lot, but I’m happy with everything I have at this point. It has plenty of CPU cores/RAM/Storage and network connections to allow me to have all sorts of fun. Proxmox install number 2 Fresh start. I didn’t bother with Windows at this point. I’m […]

Homelab
2) Proxmox 1

2) Proxmox 1

This was the initial plan. The usual suspects all make an appearance. No surprises on the initial choices. The Windows 10 VM was essential to allow me to migrate my main pc from Windows. PiHole for ad blocking. I’d tinkered briefly with this before and it was very effective. MSN.com makes a great test page […]

Homelab

1) How it started

1) How it started

It’s Jeff’s fault. The Jeff I’m referring to is Craft Computing (https://www.youtube.com/@CraftComputing). And while it’s mostly his fault, Techno Tim also has a lot to answer for (https://www.youtube.com/@TechnoTim). Having watched Jeff’s videos for years and tinkered around with Proxmox on and off, using a Ryzen 7 1700, I decided to get a bit more serious. […]

Homelab